Grafana基础介绍
一款开源的软件,用来做时间序列数据的分析,通过创建一些可视化的曲线或者图表来进行的。Grafana不做数据的采集与存储,它依赖第三方的数据源。支持非常多种的数据源,比如Prometheus,zabbix,mysql,influxdb等。
支持创建图标,在一个dashboard中,可以自定义创建不同种类的样式与排版。并且可以下载插件,自己编写或者在社区下载。
- 可视化简单
- 支持多种数据源
- 开源
- 自定义程度高
- 支持报警和通知
Grafana安装
默认账号密码是admin/admin。git clone https://hub.fastgit.xyz/udemy-course/telegraf-prometheus-grafana.git #克隆docker-compose安装包cd telegraf-prometheus-grafana/grafana/ #进入grafana文件夹docker-compose up -d #启动grafana(查看yaml文件会发现,其中拉取了telegraf,prometheus,busybox,grafana)。
进入界面——Configuration——Data sources——Add data source

暂时只需要设置name和URL即可——Svae & test
此时就添加成功
Explore选择prometheus
显示了prometheus中回复的数据情况
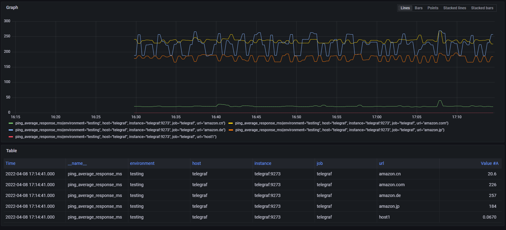
Graph界面①
此时进入到了Grafana的Dashboard界面,位置就在General文件夹/home文件。并且我们还可以拖动,编辑。此时也就以为这我们添加的图形界面,我们将会有很高的编辑自由度。


我们新创建一个Dashboard
Add a mew panel 

就可以调试出:
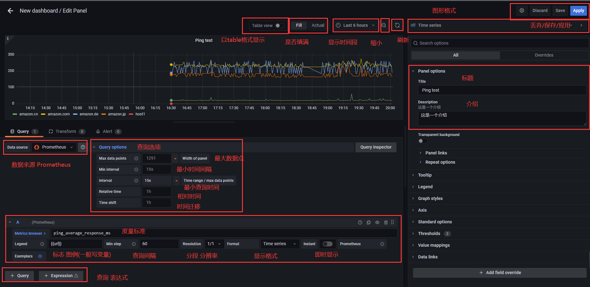
Graph界面②




设置一个监控CPU,mem的面板
理想显示是,一条线显示内存使用的MB,一条线显示CPU使用的百分比。并且图例后面显示当先的数据


此时显示还不正确,需要修改,但是你会发现图形中数据走线有问题,因为第二条线不是百分比的。

可视化Stat Gauge Bar Gauge
导入Dashboard


telegraf-prometheus-grafana/grafana/grafana/dashboard/ping_dashboard.json #DashBoard模板
Table





