1 什么是Grafana
Grafana是一个可视化面板(Dashboard),有着非常漂亮的图表和布局展示,功能齐全的度量仪表盘和图形编辑器。支持Graphite、zabbix、InfluxDB、Prometheus和OpenTSDB作为数据源。Grafana主要特性:灵活丰富的图形化选项;可以混合多种风格;支持白天和夜间模式;多个数据源。
2 Grafana安装
(1)下载镜像
docker pull grafana/grafana
(2)创建容器
docker run ‐d ‐p 3001:3000 ‐e INFLUXDB_HOST=influxsrv ‐e
INFLUXDB_PORT=8086 ‐e INFLUXDB_NAME=cadvisor ‐e INFLUXDB_USER=cadvisor ‐e
INFLUXDB_PASS=cadvisor ‐‐link influxsrv:influxsrv ‐‐name grafana
grafana/grafana
(3)访问
http://192.168.184.135:3001
(4)登录后提示你修改密码
(5)之后进入主页面
3 Grafana的使用
3.1 添加数据源
(1)点击设置,DataSource
(2)点击添加data source
(3)为数据源起个名称,指定类型、地址、以及连接的数据库名、用户名和密码
点击保存。数据源建立成功
3.2 添加仪表盘
(1)选择Dashboards —Manager
(2)点击“添加”按钮
(3)点击Graph 图标
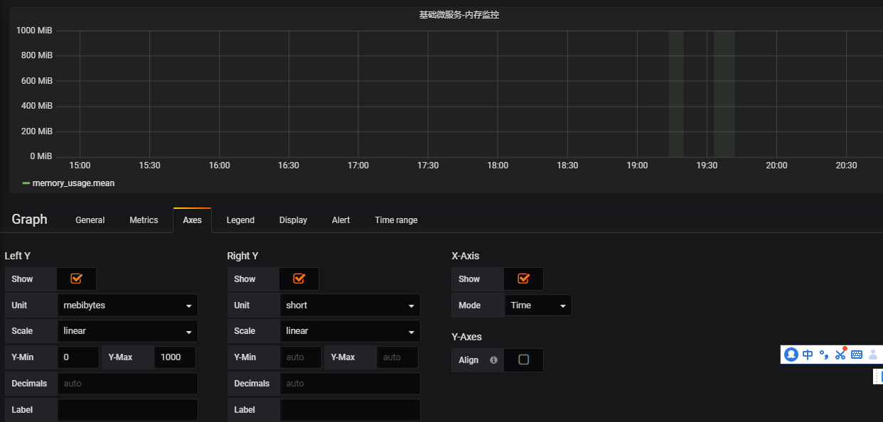
(4)出现下面图表的界面 ,点击Panel Title 选择Edit (编辑)
(5)定义标题等基础信息
(6)设置查询的信息为内存,指定容器名称
(7)指定y轴的单位 为M
(8)保存
填写名称
3.3 预警通知设置
(1)选择菜单 alerting—> Notification channels
(2)点击Add channel 按钮
(3)填写名称,选择类型为webhook ,填写钩子地址
这个钩子地址是之前对base微服务扩容的地址
(4)点击SendTest 测试 观察基础微服务是否增加容器
(5)点击save保存
(6)按照同样的方法添加缩容地址
3.4 仪表盘预警设置
(1)再次打开刚刚编辑的仪表盘
(2)点击 Create Alert
设置预警线
(3)选择通知

