在机器上部署 blackbox_exporter
- 项目地址 https://github.com/prometheus/blackbox_exporter
使用ansible部署 blackbox_exporter
ansible-playbook -i host_file service_deploy.yaml -e "tgz=blackbox_exporter-0.18.0.linux-amd64.tar.gz" -e "app=blackbox_exporter"
访问页面
http://ip:9115/

http trace中对于http各个状态的描述
- dns解析时间: DNSDone-DNSStart- tls握手时间: gotConn - DNSDone- tls connect连接时间: connectDone - DNSDone- 非tls connect连接时间: gotConn - DNSDone- processing 服务端处理时间: responseStart - gotConn- transfer 数据传输时间: end - responseStart
trace := &httptrace.ClientTrace{DNSStart: tt.DNSStart,DNSDone: tt.DNSDone,ConnectStart: tt.ConnectStart,ConnectDone: tt.ConnectDone,GotConn: tt.GotConn,GotFirstResponseByte: tt.GotFirstResponseByte,}
blackbox_exporter 需要传入target 和 module 参数,采用下列方式加入的采集池中
- job_name: 'blackbox-http'metrics_path: /probeparams:module: [http_2xx] # Look for a HTTP 200 response.static_configs:- targets:- http://prometheus.io # Target to probe with http.- https://www.baidu.com # Target to probe with https.- http://172.16.58.78:3000 # Target to probe with http on port 3000.relabel_configs:- source_labels: [__address__]target_label: __param_target- source_labels: [__param_target]target_label: instance- target_label: __address__replacement: 172.16.58.78:9115 # The blackbox exporter's real hostname:port.
会发现如此配置之后 实例数据只有blackbox_exporter的地址 而没有target的地址
probe_duration_seconds{instance="172.20.70.205:9115", job="blackbox-http"}
blackbox_exporter 采集加入的采集池中
- job_name: 'blackbox-ssh'metrics_path: /probeparams:module: [ssh_banner] # Look for a HTTP 200 response.static_configs:- targets:- 172.16.58.78:22 # Target to probe with http.- 172.16.58.79:22 # Target to probe with https.relabel_configs:- source_labels: [__address__]target_label: __param_target- source_labels: [__param_target]target_label: instance- target_label: __address__replacement: 172.16.58.78:9115 # The blackbox exporter's real hostname:port.- job_name: 'blackbox-ping'metrics_path: /probeparams:module: [icmp] # Look for a HTTP 200 response.static_configs:- targets:- 172.16.58.78 # Target to probe with http.- 172.16.58.79 # Target to probe with https.- 8.8.8.8relabel_configs:- source_labels: [__address__]target_label: __param_target- source_labels: [__param_target]target_label: instance- target_label: __address__replacement: 172.16.58.78:9115 # The blackbox exporter's real hostname:port.
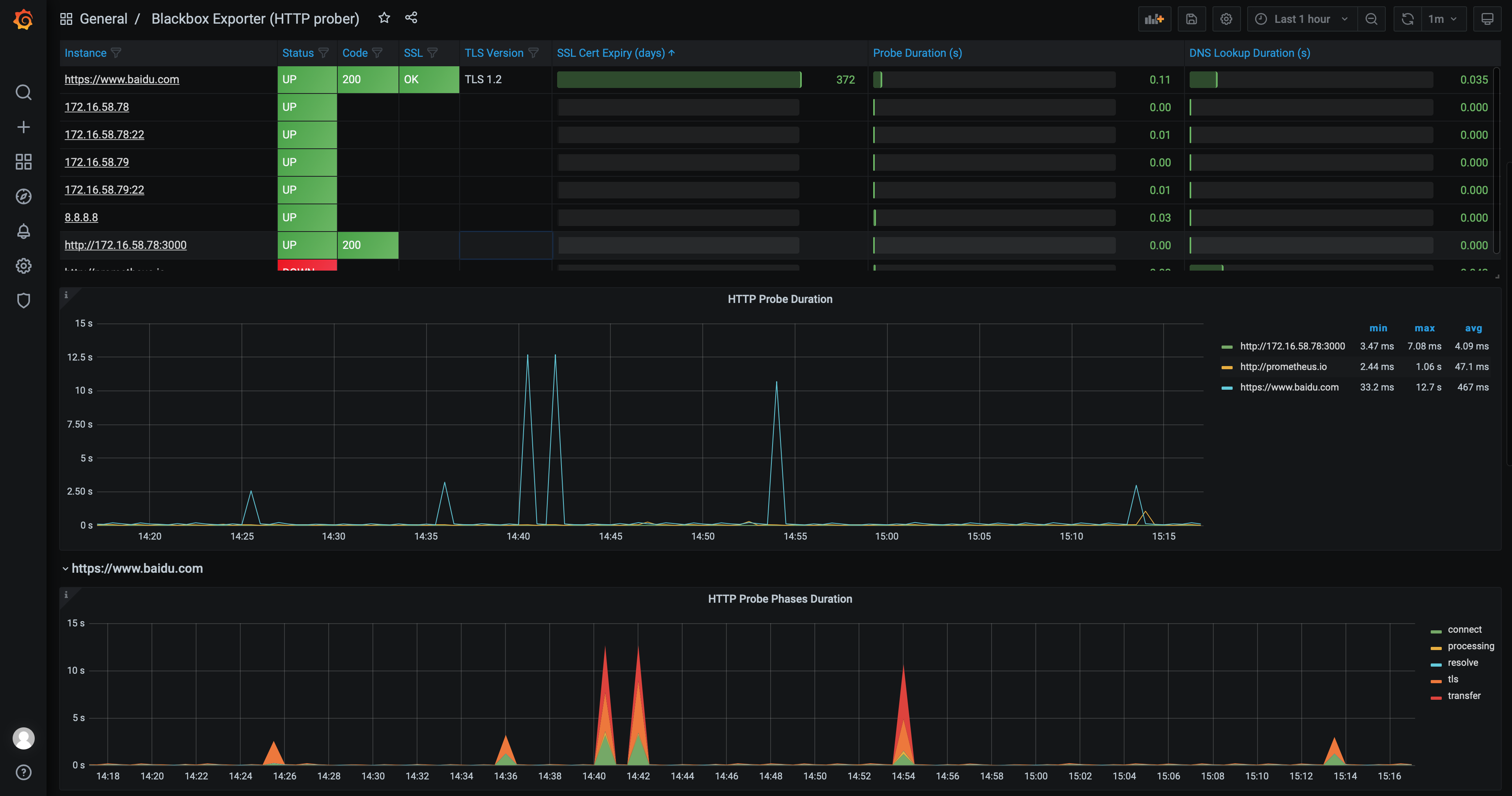
grafana 上导入 blackbox_exporter dashboard
地址 https://grafana.com/grafana/dashboards/13659
ssh探测 基于tcp页面访问探测
# 模块使用 ssh_banner 探测172.20.70.215:22http://172.20.70.205:9115/probe?module=ssh_banner&target=172.20.70.215:22# 结果解读# HELP probe_dns_lookup_time_seconds Returns the time taken for probe dns lookup in seconds# TYPE probe_dns_lookup_time_seconds gaugeprobe_dns_lookup_time_seconds 2.5331e-05# HELP probe_duration_seconds Returns how long the probe took to complete in seconds# TYPE probe_duration_seconds gaugeprobe_duration_seconds 0.02228226# HELP probe_failed_due_to_regex Indicates if probe failed due to regex# TYPE probe_failed_due_to_regex gaugeprobe_failed_due_to_regex 0# HELP probe_ip_addr_hash Specifies the hash of IP address. It's useful to detect if the IP address changes.# TYPE probe_ip_addr_hash gaugeprobe_ip_addr_hash 9.51584696e+08# HELP probe_ip_protocol Specifies whether probe ip protocol is IP4 or IP6# TYPE probe_ip_protocol gaugeprobe_ip_protocol 4# HELP probe_success Displays whether or not the probe was a success# TYPE probe_success gaugeprobe_success 1# ssh_banner 模块解读# 使用tcp进行探测,并且 期望得到 SSH-2.0-的响应ssh_banner:prober: tcptcp:query_response:- expect: "^SSH-2.0-"# 和telnet结果一致[root@prome_master_01 blackbox_exporter]# telnet 172.20.70.215 22Trying 172.20.70.215...Connected to 172.20.70.215.Escape character is '^]'.SSH-2.0-OpenSSH_7.4Protocol mismatch.Connection closed by foreign host.
- job_name: 'blackbox-ssh'metrics_path: /probeparams:module: [ssh_banner] # Look for a HTTP 200 response.static_configs:- targets:- 172.16.58.78:22 # Target to probe with http.- 172.16.58.79:22 # Target to probe with https.relabel_configs:- source_labels: [__address__]target_label: __param_target- source_labels: [__param_target]target_label: instance- target_label: __address__replacement: 172.16.58.78:9115 # The blackbox exporter's real hostname:port.
进行ping探测
http://172.20.70.205:9115/probe?module=icmp&target=www.baidu.com# 结果解读# HELP probe_dns_lookup_time_seconds Returns the time taken for probe dns lookup in seconds# TYPE probe_dns_lookup_time_seconds gaugeprobe_dns_lookup_time_seconds 0.195704171# HELP probe_duration_seconds Returns how long the probe took to complete in seconds# TYPE probe_duration_seconds gaugeprobe_duration_seconds 0.378563375# HELP probe_icmp_duration_seconds Duration of icmp request by phase# TYPE probe_icmp_duration_seconds gaugeprobe_icmp_duration_seconds{phase="resolve"} 0.195704171probe_icmp_duration_seconds{phase="rtt"} 0.182456226probe_icmp_duration_seconds{phase="setup"} 0.000145827# HELP probe_icmp_reply_hop_limit Replied packet hop limit (TTL for ipv4)# TYPE probe_icmp_reply_hop_limit gaugeprobe_icmp_reply_hop_limit 49# HELP probe_ip_addr_hash Specifies the hash of IP address. It's useful to detect if the IP address changes.# TYPE probe_ip_addr_hash gaugeprobe_ip_addr_hash 2.282787449e+09# HELP probe_ip_protocol Specifies whether probe ip protocol is IP4 or IP6# TYPE probe_ip_protocol gaugeprobe_ip_protocol 4# HELP probe_success Displays whether or not the probe was a success# TYPE probe_success gaugeprobe_success 1- job_name: 'blackbox-ping'metrics_path: /probeparams:module: [icmp] # Look for a HTTP 200 response.static_configs:- targets:- 172.16.58.78 # Target to probe with http.- 172.16.58.79 # Target to probe with https.- 8.8.8.8relabel_configs:- source_labels: [__address__]target_label: __param_target- source_labels: [__param_target]target_label: instance- target_label: __address__replacement: 172.16.58.78:9115 # The blackbox exporter's real hostname:port.ssh探测过程说明prometheus --> blackbox_exporter 使用配置 http://192.168.0.112:9115/probe?module=ssh_banner&target=192.168.0.127%3A22 --> 192.168.0.127:22
