(1)通过品类/关键词查找相关店铺推广情报,支持查看五大店铺平台
    image.png

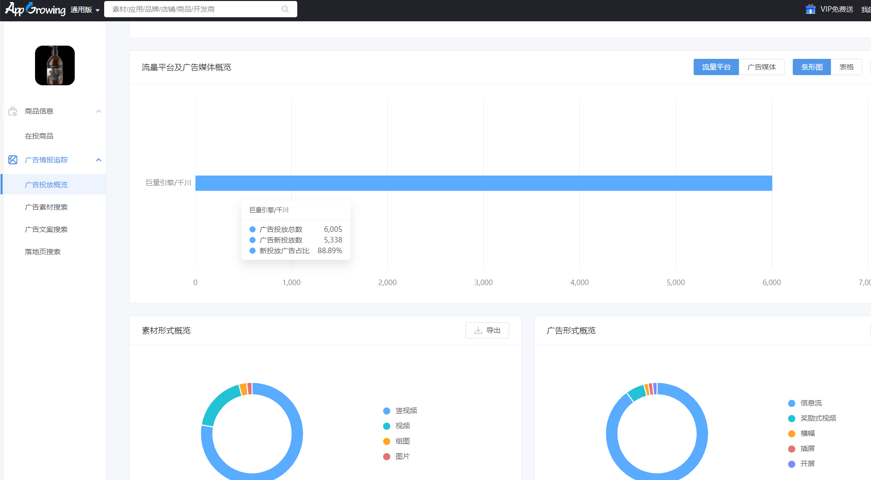
    (2)点击进入某一店铺,查看店铺在投商品、广告投放量级和流量平台/媒体投放情况,并了解店铺具体投放创意,了解竞对投放趋势,优化自身策略
    image.png
    image.png