Grafana 介绍
官方文档:https://grafana.com/docs/grafana/latest/whatsnew/
官方示例:https://play.grafana.org/d/000000012/grafana-play-home?orgId=1
grafana 是一款采用 go 语言编写的开源应用,是一个跨平台的开源的度量分析和可视化工具,可以通过将采集的数据查询然后可视化的展示,并及时通知。
它主要有以下六大特点:
1、展示方式:快速灵活的客户端图表,面板插件有许多不同方式的可视化指标和日志,官方库中具有丰富的仪表盘插件,比如热图、折线图、图表等多种展示方式;
2、数据源:Graphite,InfluxDB,OpenTSDB,Prometheus,Elasticsearch,CloudWatch和KairosDB等;
3、通知提醒:以可视方式定义最重要指标的警报规则,Grafana将不断计算并发送通知,在数据达到阈值时通过Slack、PagerDuty等获得通知;
4、混合展示:在同一图表中混合使用不同的数据源,可以基于每个查询指定数据源,甚至自定义数据源;
5、注释:使用来自不同数据源的丰富事件注释图表,将鼠标悬停在事件上会显示完整的事件元数据和标记;
6、过滤器:Ad-hoc过滤器允许动态创建新的键/值过滤器,这些过滤器会自动应用于使用该数据源的所有查询。
docker安装Grafana
启动命令:docker-compose up -d
version: '3.5'volumes:grafana-data:influxdb-data:services:grafana:image: grafana/grafanacontainer_name: grafanaenvironment:- GF_AUTH_ANONYMOUS_ENABLED=true #公开仪表板ports:- 3000:3000volumes:- grafana-data:/var/lib/grafanarestart: unless-stopped
Grafana使用
访问你的IP:3000打开Grafana,默认的管理员账号密码均是admin,登录进去之后添加数据源
URL填写你的Infludb的地址,如果你是上面那份配置文件启动的容器,url填http://influxdb:你设置的端口 打开Basic Auth 并在下方填入你的配置。
HTTP Method 选GET 点击Save&test,出现成功提示Grafana就配置完了。
添加图表
先安装Telegraf采集工具.
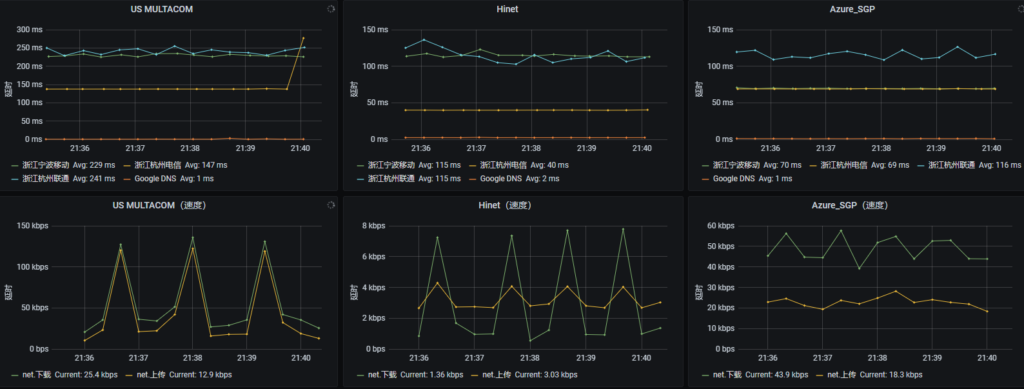
1.PING监控
打开IP:3000(你的Grafana),添加dashboard。
按照下图方式构造查询语句
host后面填的是你上面Telegraf配置的hostname,当你正确配置客户端的Telegraf,等一会下拉列表就有你配置到的服务器。这里的url填写你配置的urls中的一个。
这里设置图表的名称和描述
Lines打开,这个时候如果数据库中有数据的话就能看到线了,下面的选项可开可不开,字面意思。
纵坐标单位选择ms,label可有可无,横坐标选择时间
Avg表示平均值,点击save保存。
如果有多个监控IP,只需要点击 Duplicate,并修改IP和描述即可。
如果有多个节点,只需要点击 Duplicate ,并修改hostname即可。
2.上行/下行监控
按照上图设置查询语句(单位在math那里进行换算,我这里采用bits/sec)
设置标题和描述
划线
设置坐标系 纵坐标单位按照你设置的选择
这里选择当前复制的方式和上面一样。
成品展示:
官网示例:
https://play.grafana.org/d/3SWXxreWk/grafana-dashboard?orgId=1
Grafana也可以使用Json数据源,详细信息:https://blog.csdn.net/lulongji2035/article/details/109030814
