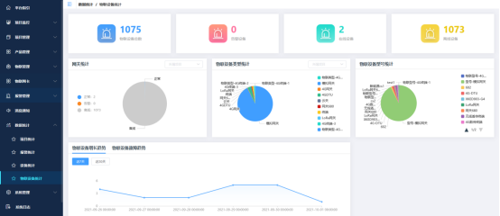
数据统计模块提供了项目统计、报警统计、设备/物联设备统计,为用户提供全面的数据分析,以图表的方式展示项目及设备的运行状态,帮助用户掌握项目的运行情况。<br /><br /> 项目统计

报警统计

设备统计

物联设备统计
